活用シーン
従業員エンゲージメントの向上
組織状態を定量的に把握し、生産性の向上を実現

こんなお悩みございませんか?
PROBLEM
- 離職率が高い若手や活躍人材の退職が増えてきた
採用や育成コストが高くなっている - 従業員のモチベーション低下在宅勤務によるコミュニケーションの希薄化
働きがいを感じられていない - 組織課題の把握が感覚的従業員がどう思っているのか把握した上で
組織変革・風土改善につなげたい

エンゲージメントの課題はHRBrainで解決!
SOLUTION
- 人事・現場でも使いやすい現場主導の組織改善を実現
- 優先順位づけからアクション分析まで
サーベイのやりっぱなしを防止 - 豊富な分析軸で全社課題から
部署/年代別の詳細課題までを把握
人事・現場でも直感的に使いやすい現場主導の組織改善を実現シンプルなUI/UXで、組織の課題を直感的に把握できるため
人事はもちろん現場マネージャーにとっても活用しやすいシステムです。
分析レポートの出力も可能で、改善アクションの検討をサポート。
優先順位づけからアクション分析までシステムによる自動化でサーベイのやりっぱなしを防止従来の満足度調査やストレスチェックでは把握できない
「期待値」を把握することで、実感値とのギャップを把握。
課題の優先順位付けからアクションへの接続までを自動化します。
※同業他社などベンチマークとの比較も可能
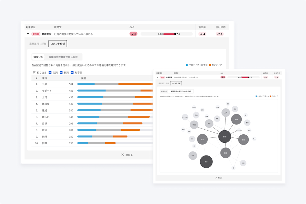
豊富な分析軸を活用し、全社課題から部署/年代別の詳細課題までを把握部署・年齢・役職・性別・評価データなどのクロス分析により
組織ごとの根本課題を特定。(企業ごとにカスタマイズも可能)
自由記述のテキストマイニングも可能です。
専任のデータアナリストによる分析サポートも充実しています。
※顧客満足度No.1の実績あり(『ITreviewカテゴリーレポート「組織サーベイ部門(大企業)」(2023 Winter))
お問い合わせ
累計導入社数 4,000社以上※
HRBrainがまるごと分かる資料はこちら
※2026年4月時点
顧客満足度No.1※のHRBrainで
人事の課題を解決しませんか?
まずはお気軽にお問い合わせください
人事の課題を解決しませんか?
まずはお気軽にお問い合わせください
※ITreviewカテゴリーレポート 「タレントマネジメントシステム部門」(2026 Spring)
















